En el mundo de la boletería, la seguridad no es opcional. Cuando tu sitio se cae durante un onsale, no solo pierdes ventas: pierdes millones, destruyes reputación con usuarios, quemas relaciones con artistas y promotores. Las pérdidas son incuantificables.
Imagina el escenario: el onsale de un artista de alto perfil, miles de fans esperando comprar boletos, y tu sitio colapsa. En cuestión de minutos:
No hay forma de cuantificar esto. Puedes calcular las ventas perdidas de ese evento, pero ¿cómo mides la confianza destruida? ¿Cómo recuperas la reputación con un artista que perdió millones porque tu infraestructura no aguantó?
Hay decenas de indicadores de seguridad que podríamos medir: firewalls, encriptación, certificados SSL, protección de datos, cumplimiento PCI-DSS. Pero en Bolika, nos enfocamos en el indicador que realmente importa para tu negocio: que tu sitio esté operativo permanentemente.
Todos los demás indicadores existen para garantizar este único objetivo: disponibilidad 24/7, sin caídas, sin ataques que te tumben, sin errores críticos. Si tu sitio no está en línea durante un onsale, las consecuencias van mucho más allá de ventas perdidas.
Esto no es marketing. Son datos reales de FunTicket México corriendo sobre nuestra infraestructura de seguridad especializada en boletería:

🟢 99.9% de disponibilidad operativa
El sitio web de FunTicket ha estado operativo el 99.9% del tiempo. Esto significa que de cada 1,000 horas (aproximadamente 42 días), el sitio solo estuvo inaccesible menos de 1 hora.
En términos prácticos: si tu boletera opera 365 días al año, con 99.9% de uptime solo tendrías 8.76 horas de downtime en todo el año. Eso es menos de 9 horas en 12 meses.
🛡️ ¿Qué significa realmente el 0.01% de indisponibilidad?
Ese mínimo porcentaje de indisponibilidad no es por ataques o errores críticos. Corresponde únicamente a:
En otras palabras: cero caídas por ataques, cero vulnerabilidades explotadas, cero downtime no planificado.
💡 ¿Cuánto vale realmente el 99.9% de uptime?
Supongamos que tu boletera procesa $5,000,000 MXN mensuales en ventas. Si tu sitio cae durante un onsale de un evento masivo, no solo pierdes las ventas de esas horas. Pierdes:
Con 99.9% de uptime, tu sitio no falla cuando más importa. Los onsales se ejecutan sin problemas, las promotoras confían en ti, los artistas regresan, y tu reputación crece evento tras evento. Eso no tiene precio.
El 99.9% de uptime no es suerte. Es el resultado de capas de seguridad trabajando 24/7 para bloquear amenazas antes de que lleguen a tu sitio:

Casi 1 millón de amenazas interceptadas
En el período analizado, nuestra infraestructura de seguridad detectó y bloqueó automáticamente 970,730 amenazas. Esto incluye:
Todo bloqueado antes de llegar a tu aplicación
Los usuarios legítimos nunca notaron estas amenazas porque fueron detenidas en el edge (Cloudflare WAF, firewall, rate limiting). Tu aplicación solo recibe tráfico limpio y verificado.
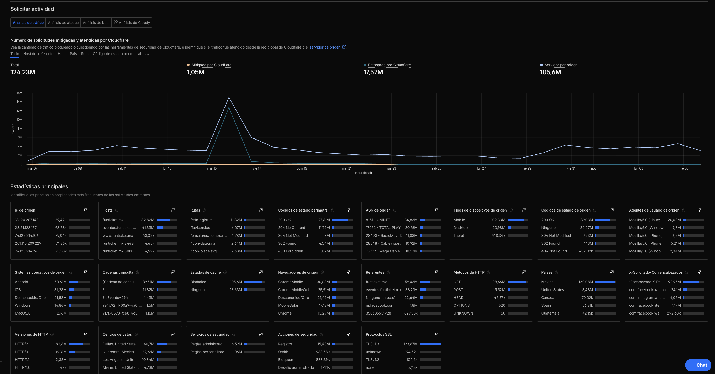
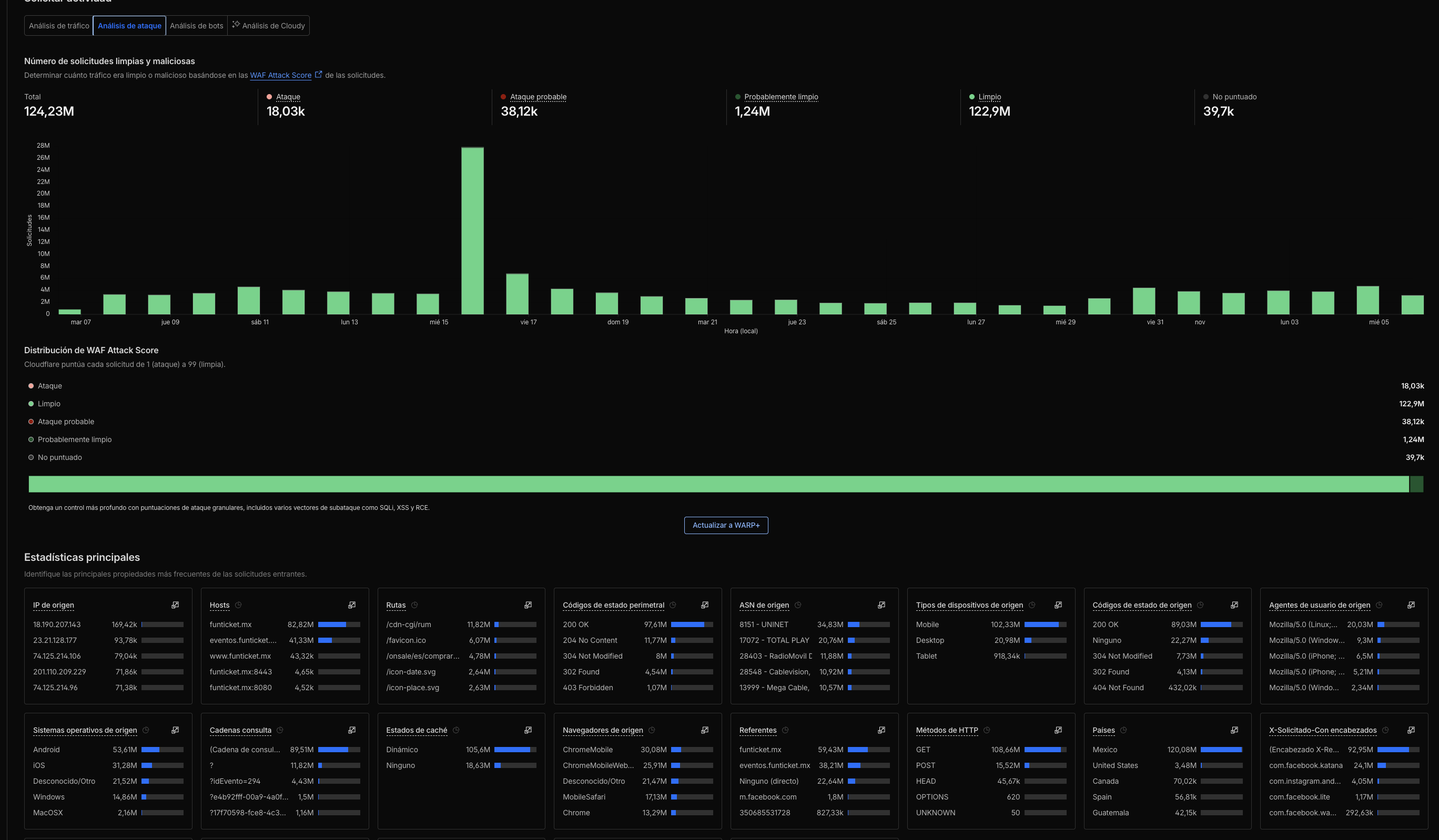
Detrás del 99.9% de uptime hay análisis continuo de cada solicitud que llega a tu sitio. Veamos los números completos:

📈 124.23 millones de solicitudes totales
Cada solicitud HTTP es analizada en tiempo real: verificación de origen, validación de headers, detección de patrones maliciosos, rate limiting, challenge cuando es necesario.
✅ 122.9M solicitudes limpias (98.9%)
El 98.9% del tráfico es legítimo: usuarios reales comprando boletos, navegando eventos, completando pagos. Este tráfico pasa sin fricción, con latencias mínimas.
🚫 18,03k bloqueadas (0.01%)
Solicitudes claramente maliciosas bloqueadas inmediatamente: ataques conocidos, exploits, payloads peligrosos. Cero chance de llegar a tu aplicación.
⚠️ 38,12k probablemente malas (0.03%)
Tráfico sospechoso que requiere validación adicional. Challenges, CAPTCHAs selectivos, validaciones de comportamiento. Si son bots, quedan fuera. Si son humanos, pasan.
🔍 1.24M probablemente limpias (1.0%)
Tráfico que parece legítimo pero se monitorea de cerca. Usuarios con patrones de navegación atípicos pero no maliciosos. Se les permite acceso mientras se valida comportamiento.
🎯 Lo importante:
De 124.23 millones de solicitudes, solo 56,150 fueron bloqueadas o desafiadas (0.04%). Esto significa que tu sitio no molesta a usuarios legítimos con CAPTCHAs innecesarios, pero tampoco deja pasar amenazas. Seguridad sin fricción.

📊 124.23M de solicitudes entrantes
Todo el tráfico que intenta acceder a FunTicket pasa primero por la red global de Cloudflare (300+ ubicaciones en el mundo). Ahí se aplica la primera capa de seguridad.
🛡️ 1.05M mitigadas por Cloudflare (0.84%)
1.05 millones de solicitudes fueron bloqueadas antes de llegar a tu servidor. Esto incluye:
✅ 17.57M entregadas por Cloudflare (14.14%)
Solo 17.57 millones de solicitudes fueron enviadas a los servidores de origen (tu infraestructura real). Esto representa solo el 14% del tráfico total. El resto fue servido desde caché (edge), lo que mejora velocidad y reduce carga en servidores.
⚙️ 105.6M servidas por origen (85%)
Las solicitudes que requieren contenido dinámico (eventos en tiempo real, disponibilidad de boletos, carrito de compras) se sirven desde tus servidores. Pero llegan ya validadas y limpias.
💡 El beneficio real:
Al bloquear 1.05M de amenazas en el edge, tus servidores nunca gastan recursos procesando ataques. Toda la capacidad de CPU, RAM y ancho de banda se dedica a usuarios legítimos comprando boletos. Esto se traduce en mejor rendimiento durante picos de tráfico y menor costo de infraestructura.

🎬 318.53k acciones registradas
Cada evento de seguridad queda registrado: desde bloqueos automáticos hasta challenges servidos. Esto permite análisis forense y mejora continua de reglas.
🚫 187.08k solicitudes denegadas
Más de 187 mil intentos de acceso fueron denegados porque cumplieron criterios de bloqueo: IPs maliciosas, user agents sospechosos, payloads peligrosos, rate limiting excedido.
🛑 118.58k solicitudes bloqueadas
118 mil requests bloqueadas por firewalls WAF (Web Application Firewall). Estas son amenazas que intentaron explotar vulnerabilidades conocidas: inyecciones SQL, XSS, path traversal, command injection.
🔐 12.87k desafíos administrados
Tráfico que requirió validación adicional (CAPTCHAs, JavaScript challenges). Si eran bots, quedaron fuera. Si eran humanos, pasaron sin fricción.
No solo configuramos firewalls y te dejamos solo. Te damos protección activa 24/7con monitoreo proactivo y respuesta inmediata:
💸 Escenario real (esto pasa más seguido de lo que crees):
Tienes el onsale del artista más esperado del año. Inversión de marketing: $500,000 MXN. Expectativa de ventas: $15,000,000 MXN. Miles de fans esperando. Y a los 5 minutos de iniciar el onsale, tu sitio colapsa por un ataque DDoS.
Las pérdidas no son solo números:
¿Cuánto cuesta realmente? Incuantificable.
Puedes sumar las ventas perdidas de ese evento ($15M), el costo de marketing desperdiciado ($500K), los servicios de emergencia ($100K+). Pero no puedes medir la confianza perdida con artistas, los contratos futuros cancelados, ni el daño permanente a tu reputación.
🛡️ Con 99.9% de uptime garantizado:
Ese escenario no sucede. Tu sitio aguanta onsales masivos, picos de tráfico, ataques DDoS, todo sin que tus usuarios noten fricción. Los artistas confían en ti. Las promotoras te eligen. Los fans regresan. Y tu reputación se construye evento tras evento, onsale tras onsale, sin un solo fallo crítico.
Sin seguridad adecuada, cada onsale es ruleta rusa. Con seguridad Bolika, cada onsale es predecible, confiable y exitoso.
La seguridad es compleja y cambia constantemente. Por eso nuestro equipo gestiona todo por ti:
Tu único trabajo es vender boletos. Nosotros nos encargamos de que tu sitio esté protegido, en línea y funcionando 24/7/365.